Firmanızın Geleceği için En iyi Tercih: OFT Yazılım

Düşük Maliyet ile Yüksek Performans


Siz değerli müşterilerimize sunduğumuz hizmet ile, firmanızın üretim performansını yükseltebilirsiniz.

İletişim

Bizimle bir projeye başlamak ister misiniz ?


Firmanızı, sunduğumuz tüm imkanlarla geliştirmek için bize ulaşın.

0532 700 48 25

Nasıl Yardımcı Olabiliriz?


Makine Takibi​

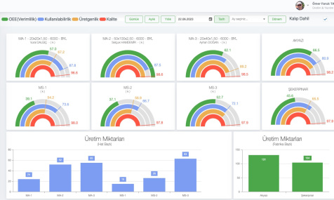
Fabrikalardaki makinelerin anlık takibini sağlarız. (Çalışma durumu, duruş sebebi, arıza sebebi…)

Analiz Raporu

İstenilen dönemlere ait (günlük, aylık, yıllık) grafikler ile analiz raporları sunabiliriz.

Üretim Takibi​​

Üretim girdi-çıktılarını görebilecek modüller oluşturarak, bunları raporlarız.

Dökümantasyon Kontrolü

Dökümantasyonlara kolay ulaşma imkanıyla zaman tasarrufu sağlarız.

Performans Takibi​​​​

Personellerin çalışma verimliliğini görmek için performans takibi sağlarız.

Yalın Üretim

üm çalışmalarımızın sonucu olarak firmanıza “Yalın Üretim” imkanı sağlayabiliriz.

HAKKIMIZDA


Biz Kimiz ?

OFT Yazılım, tecrübeli çalışanlarıyla 2023 yılında açtığı şirket ile resmileşmiş ve hizmetinize sunulmuş bir yazılım şirketidir.

Misyonumuz

20 yılı aşkın tecrübemizi, günümüz teknolojisiyle harmanlayarak, üretimlerinizdeki verimliliği gözlemlemenizi ve yükseltmenizi sağlamak öncelikli hedefimizdir.

Neler Yapıyoruz ?

Makinaların anlık takibi Personal performans takibi Günlük-aylık-yıllık analiz raporları Dökümantasyon kontrolü Üretim girdi-çıktı kontrolü “Yalın Üretim” yapabilme imkanı

Projelerimiz bittiğinde ulaşılan sonuçlar


Verimlilik​​

Tüm makinelerin durumunun anlık takibinin yapılabileceği ekranın oluşturulması

Kolay Erişim​

İstenilen dönemlere ait (günlük, aylık, yıllık) grafikler ile analiz raporları sunabiliriz.

Üretim raporlaması​ ​​

Üretim girdi-çıktılarını görebilecek modüllerin oluşturulması

Döküman Kaydı​​

Tüm dökümanların kayıtlarının tutulabileceği modüllerin oluşturulması

Analiz​​​​​

Elde edilen veriler ile analiz raporlarının alınabilmesi

Motivasyon​

Farkındalığın geliştirilmesi neticesinde çalışanlarda motivasyon artışı

Referanslarımızdan bazıları..

...
...
...
...

Bizimle İletişime Geçin


Lütfen istekleriniz hakkında bize bilgi veriniz..

Bize Yazınız..

+90 532 700 48 25
Serdivan/Sakarya
oftyazilim@gmail.com​